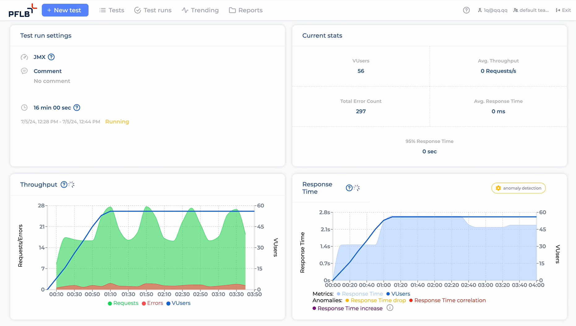
San Francisco, California Oct 18, 2024 (Issuewire.com) - As the first of its kind, PFLB's platform offers real-time performance insights, automating critical processes that were traditionally handled manually in load testing. By leveraging AI, the platform not only reduces infrastructure costs by up to 30% but also significantly improves testing efficiency, making load testing more accessible to businesses of all sizes—from SMBs to enterprises.
The global load testing market, projected to reach 16.58 billion USD by 2030, has historically lacked AI-driven innovations entirely. PFLB is the first company to introduce such advancements, addressing the gap with its AI-powered platform and setting a new industry standard. Within its first year, the platform attracted 4,700 users and gained clients across industries such as oil and gas, software, and e-learning, establishing itself as a key player in the market.
"Traditional load testing methods lacked AI-driven innovation," said Yuri Kovalov, founder and CEO of PFLB. "This realization motivated us to found and develop the PFLB's platform to meet the growing demands of businesses. We've empowered load testing with real-time AI-powered performance insights and bottleneck identification to optimize system performance. Today, we are working on implementing AI extensively across all stages of the load testing process, including scripting, analysis, and reporting. This will allow companies to make it easier to implement performance testing, optimize software, and scale their businesses."
Before founding PFLB in 2022, Yuri Kovalov spent over 20 years working on performance testing on the international market. As the founder and leader of Performance Lab, one of the largest software quality assurance companies in Europe, Kovalov worked closely with enterprise clients. This extensive experience led him to discover a critical insight.
PFLB's platform is a cloud-based solution designed to seamlessly integrate with existing open-source tools such as JMeter and support a wide range of environments, including web applications and APIs. The platform's AI-driven automation enhances the speed and accuracy of performance testing while providing detailed, automated reports that allow businesses to quickly identify and address system bottlenecks.
The launch of this AI-driven platform represents a major shift in the load testing industry, which has long relied on manual processes. As businesses increasingly look for scalable, efficient, and cost-effective solutions, PFLB is positioned to lead the way toward broader adoption of AI in performance testing and drive the industry toward innovation and enhanced operational efficiency.
For more information, please visit pflb.us.
About PFLB: Founded in 2022 and based in Mountain View, CA, PFLB is an AI-driven SaaS platform that automates and optimizes performance testing for web applications, APIs, and other environments. PFLB helps businesses reduce infrastructure costs and improve testing efficiency with real-time insights and bottleneck identification.
Media Contact
PFLB adelia@pflb.us https://pflb.us/



